Redis Insight

可视化和优化 Redis 数据,连接到 RDI 等。

Discord Github

Redis Insight 是一个强大的工具,用于可视化和优化 Redis 中的数据,使实时应用程序开发比以往任何时候都更容易、更有趣。Redis Insight 允许您在功能齐全的桌面 GUI 客户端中进行基于 GUI 和 CLI 的交互。

安装和版本说明

概述

连接管理

  • 自动发现并添加您的本地 Redis 数据库(使用独立连接类型且无需身份验证)。
  • 在 Redis Enterprise Cluster 中发现您的数据库,并在 Redis Cloud 中发现具有灵活计划的数据库。
  • 使用表单输入您的连接详细信息并添加运行在任何位置的 Redis 数据库(包括 Redis 开源版集群或 Sentinel)。
  • 连接到 Redis Data Integration (RDI) 管理平面,创建、测试和部署 RDI 管道,并查看 RDI 统计信息。
注意
使用 usernamepassword 字段为特定用户添加 Redis 数据库时,该用户必须能够运行 INFO 命令。有关更多信息,请参阅访问控制列表 (ACL) 文档

Redis Copilot

Redis Copilot 是一款由 AI 驱动的开发者助手,它能以对话方式帮助您学习 Redis、探索 Redis 数据并构建搜索查询。它在 Redis Insight 和 Redis 公共文档中均可用。

目前,Redis Copilot 提供两个主要功能:通用聊天机器人和上下文感知数据聊天机器人。

通用聊天机器人:这个基于知识的聊天机器人充当交互式动态文档界面,简化学习过程。您可以即时询问关于 Redis 命令、概念和产品的具体问题,并获得回答。通用聊天机器人在我们的公共文档中也可用。

我的数据聊天机器人:Redis Insight 中提供的上下文感知聊天机器人允许您使用日常语言构建搜索查询,而无需特定的编程语法。此功能让您无需深厚的技术知识即可轻松交互式地查询和探索数据。

以下是使用 Redis Copilot 通过简单自然语言提示搜索数据的示例。

有关更多信息,请参阅Redis Insight Copilot 常见问题解答

Redis Insight 中的 RDI

Redis Insight 包含 Redis Data Integration (RDI) 连接功能,允许您连接到 RDI 管理平面,以及创建、测试和部署 RDI 管道。请此处阅读有关此功能的更多信息。

浏览器

浏览、过滤和可视化您的键值对 Redis 数据结构。

  • 对列表、哈希、字符串、集合、有序集合和流的 CRUD 支持

  • JSON 的 CRUD 支持

  • 按命名空间分组键

  • 在浏览器工具中,使用格式化程序以人类可读格式查看、验证和管理您的键值,格式化程序可以美化和突出显示不同格式的数据(例如,Unicode、JSON、MessagePack、HEX 和 ASCII)。

分析器

实时分析发送到 Redis 的每个命令。

CLI

应用程序内随时可访问 CLI。

  • 使用集成帮助提供直观协助
  • 与方便的命令助手一起使用,您可以搜索和阅读 Redis 命令。

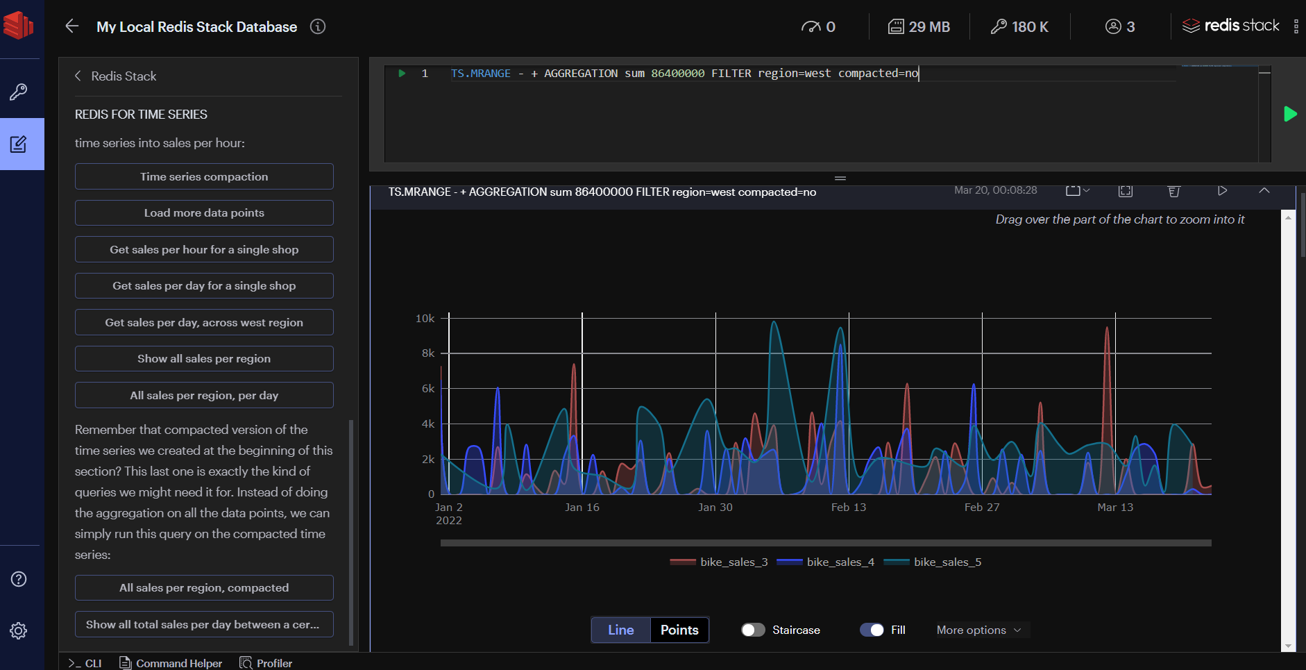
工作台

工作台是一个高级命令行界面,具有智能命令自动完成和复杂数据可视化支持。

  • 内置指南:您可以使用内置指南方便地探索 Redis 和 Redis 开源版的特性。
  • 对 Redis 和 Redis 开源版中所有功能的命令自动完成支持。
  • Redis Query Engine 的高级、模式感知自动完成功能,提供更快速的查询构建,其上下文敏感建议可识别基于当前查询的索引、模式和字段。输入任何 Redis Query Engine 命令即可尝试此功能。请参阅下方正在进行的 FT.SEARCH 命令示例。

工作台还包括

  • 您的索引、查询和聚合的可视化。

  • 您的时间序列数据的可视化。

工具

数据库分析

使用数据库分析工具优化 Redis 数据库的性能和内存使用。检查数据类型分布和内存分配,并查看键过期时间和随时间释放的内存摘要。分别检查按消耗内存或键长度以及键计数排序的顶部键和命名空间。通过查看历史分析报告,捕获和跟踪数据库中的更改。下图显示了一个示例数据库分析报告。

注意
数据库分析工具最多只分析 10,000 个键。如果存在超过 10,000 个键,该工具将尝试在其分析中使用推断。

Redis Streams 支持

通过按时间戳添加、删除和过滤条目来创建和管理流。要查看和使用新条目,请启用并自定义自动刷新率。

查看和管理消费者组列表。查看给定消费者名称中的现有消费者及其接收到的最后一条消息。通过 Redis Insight 检查待处理消息列表,显式确认已处理项,或认领未处理消息。

搜索功能

如果您使用 Redis 开源版的索引、查询或全文搜索功能,Redis Insight 提供 UI 控件,可快速方便地针对预选索引运行搜索查询。您还可以在专用面板中为您的数据创建辅助索引。

批量操作

轻松快速地批量删除相同类型和/或具有相同键名模式的多个键。为此,在列表或树状视图中,按键类型或键名设置过滤器,然后打开“批量操作”部分。该部分会显示所有键的摘要以及根据设置的过滤器预期将删除的键数量。

批量删除完成后,Redis Insight 会显示此操作的结果,包括已处理的键数量和批量删除键所花费的时间。利用批量删除功能,根据 Redis 数据库分析的结果来优化数据库的使用。

慢查询日志

慢查询日志工具显示由 SLOWLOG 命令捕获的日志列表,用于分析所有超过指定运行时间的命令,这有助于排查性能问题。指定运行时间和慢查询日志的最大长度(这些是服务器配置)来配置记录的命令列表,并设置自动刷新间隔以自动更新显示的命令列表。

插件

现在您还可以通过构建自己的数据可视化来扩展 Redis Insight 的核心功能。有关更多信息,请参阅我们的插件文档

遥测

Redis Insight 包含一个可选加入的遥测系统。这有助于我们改进应用程序的开发者体验。我们重视您的隐私;所有收集的数据都经过匿名处理。

日志文件

您可以查看 Redis Insight 日志文件(.log 扩展名的文件)以获取有关系统问题的详细信息。以下是受支持平台上的位置:

  • Docker:在容器内/data/logs 目录中。
  • Mac:在 /Users/<your-username>/.redis-insight 目录中。
  • Windows:在 C:\Users\<your-username>\.redis-insight 目录中。
  • Linux:在 /home/<your-username>/.redis-insight 目录中。
注意
您可以将 Redis Insight 安装在非官方支持的操作系统上,但其行为可能与预期不同。

Redis Insight API(仅限 Docker)

如果您通过Docker 运行 Redis Insight,可以从 https://:5540/api/docs 访问 API。

反馈

要提供您的反馈,请在我们的 Redis Insight 仓库中提交工单

许可

Redis Insight 在 SSPL 许可下获得许可。

评价此页面
返回顶部 ↑
© . This site is unofficial and not affiliated with Redis, Inc.